Начало работы с ClickStack
Благодаря готовым Docker-образам начать работу с ClickStack очень просто. Эти образы собраны на основе официального Debian-пакета ClickHouse и доступны в нескольких вариантах для разных сценариев использования.
Локальное развертывание
Самый простой вариант — это дистрибутив в виде одного образа (single-image), который включает все основные компоненты стека в одном образе:
- HyperDX UI
- OpenTelemetry (OTel) collector
- ClickHouse
Этот «всё-в-одном» образ позволяет запустить полный стек одной командой, что делает его идеальным для тестирования, экспериментов или быстрых локальных развертываний.
Развертывание стека с помощью Docker
Следующая команда запустит OTel collector (на портах 4317 и 4318) и HyperDX UI (на порту 8080).
Образы ClickStack теперь публикуются как clickhouse/clickstack-* (ранее docker.hyperdx.io/hyperdx/*).
Чтобы сохранять данные и настройки между перезапусками контейнера, пользователи могут изменить приведённую выше команду docker, чтобы примонтировать пути /data/db, /var/lib/clickhouse и /var/log/clickhouse-server.
Например:
Переход в HyperDX UI
Перейдите по адресу http://localhost:8080, чтобы открыть HyperDX UI.
Создайте пользователя, указав имя пользователя и пароль, удовлетворяющие требованиям к сложности.

HyperDX автоматически подключится к локальному кластеру и создаст источники данных для логов, трейсов, метрик и сессий — это позволит вам сразу начать работу с продуктом.
Изучение продукта
После развертывания стека попробуйте один из наших примерных наборов данных.
Чтобы продолжить работу с локальным кластером:
- Пример набора данных — Загрузите пример набора данных из нашего публичного демо и продиагностируйте простую проблему.
- Локальные файлы и метрики — Загрузите локальные файлы и осуществляйте мониторинг системы на OSX или Linux с использованием локального OTel collector.
Либо вы можете подключиться к демо-кластеру и исследовать более крупный набор данных:
- Удалённый демонстрационный набор данных — Исследуйте демонстрационный набор данных в нашем демо-сервисе ClickHouse.
Развёртывание с ClickHouse Cloud
Пользователи могут разворачивать ClickStack поверх ClickHouse Cloud, получая полностью управляемый и защищённый бэкенд при сохранении полного контроля над ингестией, схемой и процессами обсервабилити.
Создание сервиса ClickHouse Cloud
Следуйте руководству по началу работы с ClickHouse Cloud, чтобы создать сервис.
Копирование параметров подключения
Чтобы найти параметры подключения для HyperDX, перейдите в консоль ClickHouse Cloud и нажмите кнопку Connect в боковой панели.
Скопируйте параметры HTTP-подключения, в частности HTTPS endpoint (endpoint) и пароль.

Хотя мы будем использовать пользователя default для подключения HyperDX, мы рекомендуем создать выделенного пользователя при переходе в продакшен.
Развёртывание с помощью docker
Откройте терминал и экспортируйте скопированные выше учётные данные:
Выполните следующую docker-команду:
Это откроет OTel collector (на портах 4317 и 4318) и веб-интерфейс HyperDX (на порту 8080).
Переход в интерфейс HyperDX UI
Перейдите по адресу http://localhost:8080, чтобы открыть HyperDX UI.
Создайте пользователя, указав имя пользователя и пароль, соответствующие требованиям к сложности.

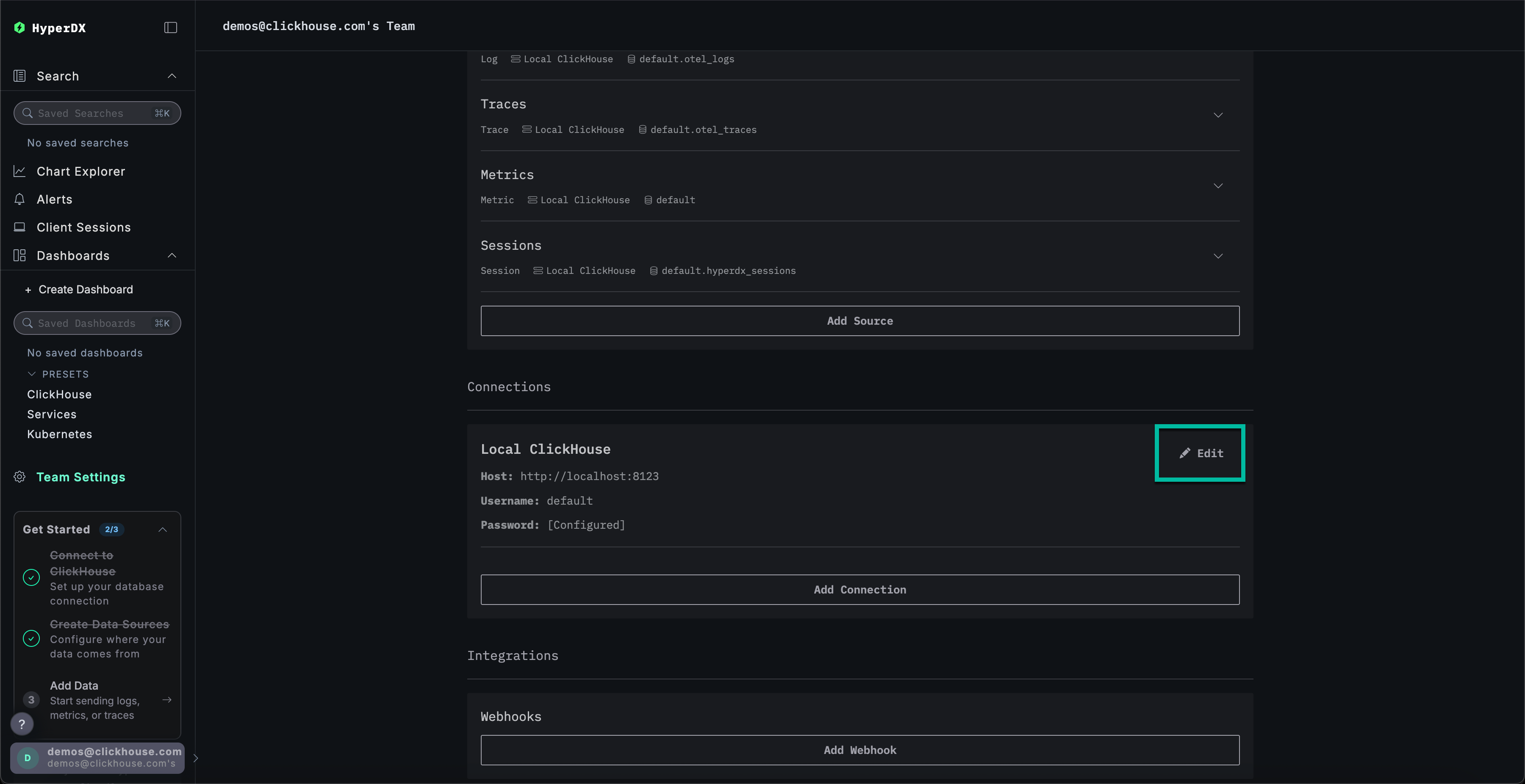
Создание подключения к ClickHouse Cloud
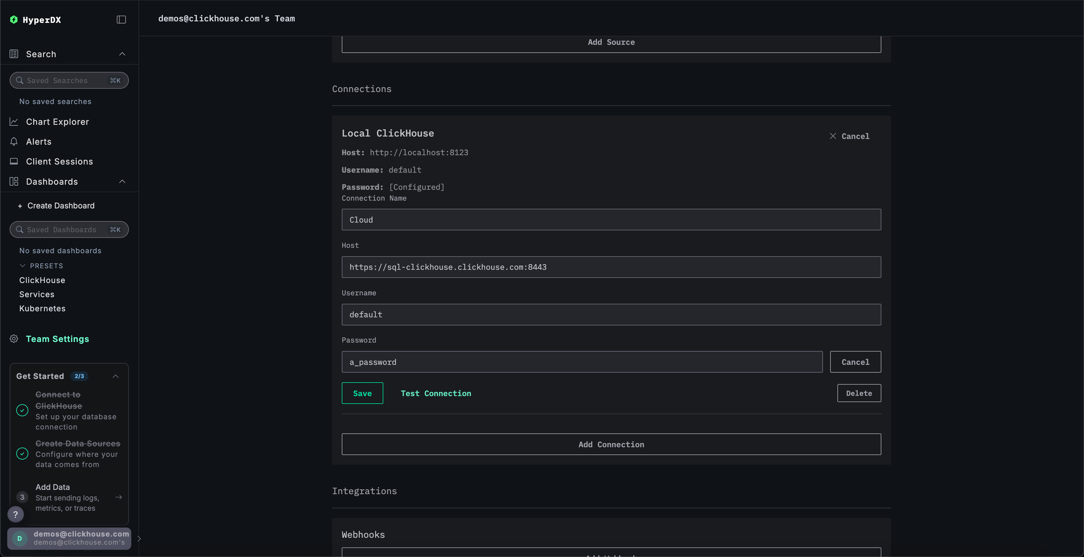
Перейдите в Team Settings и нажмите Edit для Local Connection:

Переименуйте подключение в Cloud и заполните форму учётными данными вашего сервиса ClickHouse Cloud, затем нажмите Save:

Изучение продукта
После развёртывания стека попробуйте один из наших примерных наборов данных.
- Пример набора данных — загрузите пример набора данных из нашего публичного демо и разберите простую проблему.
- Локальные файлы и метрики — загрузите локальные файлы и мониторьте систему в OSX или Linux с использованием локального OTel collector.
Локальный режим
Локальный режим — это способ развернуть HyperDX без необходимости проходить аутентификацию.
Аутентификация в этом режиме не поддерживается.
Этот режим предназначен для быстрого тестирования, разработки, демонстраций и отладки, когда аутентификация и сохранение настроек не требуются.
Облачная версия
Вы можете использовать облачную версию HyperDX в локальном режиме, доступную по адресу play.hyperdx.io.
Self-hosted‑версия
Запуск с помощью Docker
Локальный self-hosted образ включает заранее сконфигурированные OpenTelemetry Collector и сервер ClickHouse. Это упрощает приём телеметрических данных из ваших приложений и их визуализацию в HyperDX при минимальной внешней настройке. Чтобы начать работу с self-hosted версией, просто запустите контейнер Docker с пробросом соответствующих портов:
Система не предложит вам создать пользователя, так как локальный режим не включает аутентификацию.
Полные учётные данные подключения
Чтобы подключиться к собственному внешнему кластеру ClickHouse, вы можете вручную ввести учётные данные подключения.
Либо, для быстрого ознакомления с продуктом, вы можете нажать Connect to Demo Server, чтобы получить доступ к предварительно загруженным наборам данных и опробовать ClickStack без какой-либо настройки.

При подключении к demo-серверу пользователи могут изучать данные, используя инструкции по демонстрационным данным.